利用Grafana和Promethus在群晖搭建BT下载器流量统计面板

15 September, 2021

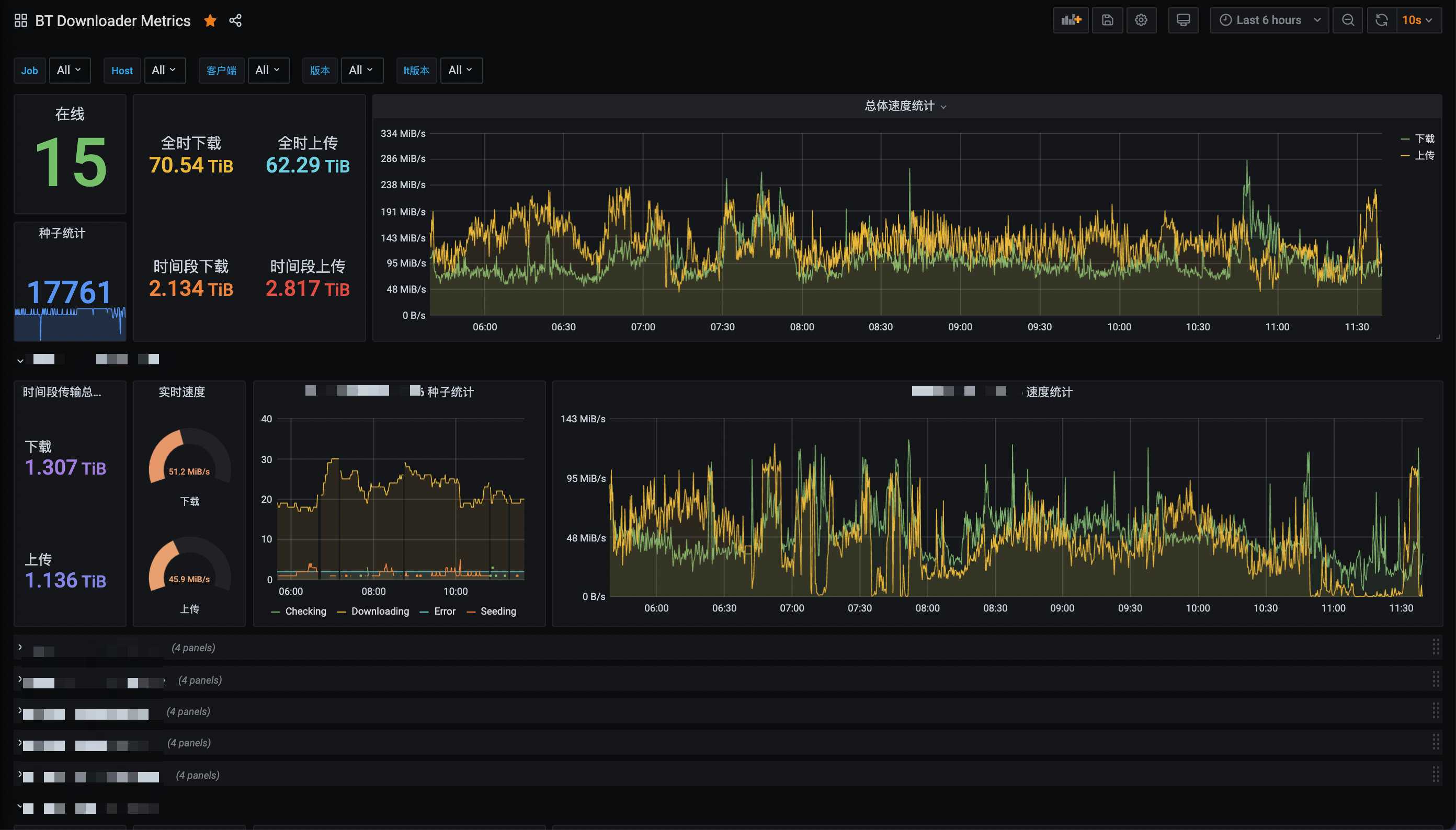
本文将教你如何用Grafana和Promethus搭配订制的exporter在群晖搭建一个用于统计qBittorrent/Deluge/Transmission流量的面板,最终效果如下:

11 39 21 2x

准备工作

  1. 请准备一台群晖,安装/开启docker
  2. 准备个文本编辑器用于编辑配置文件
  3. 准备好你所有下载的用户名/密码并确保可联通

准备配置文件

新建一个文本并取名为config.yml,并按下图输入你下载器的登陆信息,现在支持qBittorrent/Deluge/Transmission

config

然后将此文件上传到群晖,建议上传到docker这个共享文件夹内

10 57 58 2x

Docker安装并启动downloader-exporter

在群晖Docker的映像页面,选择新增一个映像,URL输入https://hub.docker.com/r/leishi1313/downloader-exporter

10 51 43 2x

完成下载后你的Docker页面应该像这样

10 53 14 2x

选中映像并点击启动,选择高级设置 -> 存储空间 -> 添加文件

10 54 32 2x

讲刚才添加的配置文件挂载到/config/config.yml

10 59 38 2x

端口设置页面,本地端口填上9000(或者你自己喜欢的端口)

11 01 55 2x

准备就绪,一路下一步,然后到群晖IP:9000确认下是否有如下页面

11 04 52 2x

Docker安装Prometheus

准备配置文件

新建一个文本并取名为prometheus.yml,并按下图输入你上一步的IP+端口

prometheus

然后将此文件上传到群晖,名为docker的这个共享文件夹内(重要

11 19 33 2x

Docker

同样的,在群晖Docker的映像页面,选择新增一个映像,URL输入https://hub.docker.com/r/prom/prometheus,现在你的映像这一栏应该至少有2个映像

11 09 04 2x

同样,在高级设置把刚才的配置文件挂载到/etc/prometheus/prometheus.yml这个地址

11 20 40 2x

别忘了在端口设置同样把9090映射出来,然后浏览器去到群晖IP:9090,看到如下页面并且状态是UP就算成功

11 21 37 2x

Docker安装Grafana

如上2步,我们再添加一个映像,这次的URL输入https://hub.docker.com/r/grafana/grafana,现在你应该有至少3个映像,放心,这是最后一个了

11 22 51 2x

然后在高级设置,把3000映射到本地即可

11 23 42 2x

启动映像,浏览器去到群晖IP:3000看看面板有没有正确启动,用admin/admin作为用户名密码登录

11 24 22 2x

配置面板

配置数据源

在面板的设置选项,点击Data sources

11 27 28 2x

添加我们刚才启动的Prometheus作为数据源

11 28 06 2x

填写群晖IP:9090作为数据源地址

11 30 00 2x

在最后测试并保存此数据源

11 30 29 2x

新建面板

终于到了最激动人心的步骤了,我们回到主页点击+号,选择Import

11 25 13 2x

Import via grafana.com选项,输入15006

11 26 34 2x

然后配置下面板的名称,选择刚才添加的数据源

11 33 28 2x

然后,就没有然后了,如果所有步骤确认无误,你应该可以看到所有的数据了

11 34 45 2x

常见问题

我的下载器太多了,获取一次数据要10秒钟以上,怎么办?

你可以利用multi-target-exporter来实现通过一个端口获取不同的数据,例如:

global:
  scrape_interval: 10s

scrape_configs:
- job_name: downloader-exporter
  static_configs:
    - targets:
      - qb1 # 对应配置里你自定义的下载器名称
      - qb2
      - de1
  relabel_configs: # 这整段可以照抄
    - source_labels: [__address__]
      target_label: __param_name
    - source_labels: [__param_name]
      target_label: instance
    - target_label: __address__
      replacement: 192.168.1.27:9000 # downloader-exporter的IP和端口

某个下载器获取数据太慢了,老是timeout怎么办?

你可以创建多个job,每个job采用不同的timeout时间,例如:

global:
  scrape_interval: 10s

scrape_configs:
- job_name: downloader-exporter # 把获取时间比较快的放在这个job里
  static_configs:
    - targets:
      - qb1
      - qb2
  relabel_configs:
    - source_labels: [__address__]
      target_label: __param_name
    - source_labels: [__param_name]
      target_label: instance
    - target_label: __address__
      replacement: 192.168.1.27:9000
- job_name: slower-downloader-exporter # 把获取时间比较慢的放在这个job里
  scrape_interval: 2m # 把获取间隔改到2分钟
  scrape_timeout: 1m # 把timeout改大到1分钟
  static_configs:
    - targets:
      - tr1
      - tr2
  relabel_configs:
    - source_labels: [__address__]
      target_label: __param_name
    - source_labels: [__param_name]
      target_label: instance
    - target_label: __address__
      replacement: 192.168.1.27:9000

© 2025 Lei Shi. All rights reserved.